We are creative, ambitious and ready for challenges! Hire Us
Third Party Inspection Management Software
- Introduction
- Project Name: Third Party Inspection Management Software
- Category: Enterprise Application
- Published: June, 2022
Third Party Inspection services involve independent inspection activities conducted by an external agency, typically hired by the seller to verify that all products meet the required quality standards and that the manufacturing process adheres to international guidelines. However, managing inspection reports, documentation, and approvals for multiple clients and vendors can be challenging. To address this, we offer a comprehensive solution: the “Third Party Inspection Management Software.”
- What you need to know about this application development?
- We developed this application using Laravel and MySQL. Laravel, a powerful PHP framework, is excellent for web development due to its extensive features and ease of use. Additionally, we used Bootstrap, a robust, open-source front-end CSS framework that simplifies the creation of modern websites. Bootstrap provides various ready-made HTML and CSS templates for interface elements like buttons and forms, and it also supports JavaScript extensions to enhance functionality.
- Key Third Party Inspection Management Software features
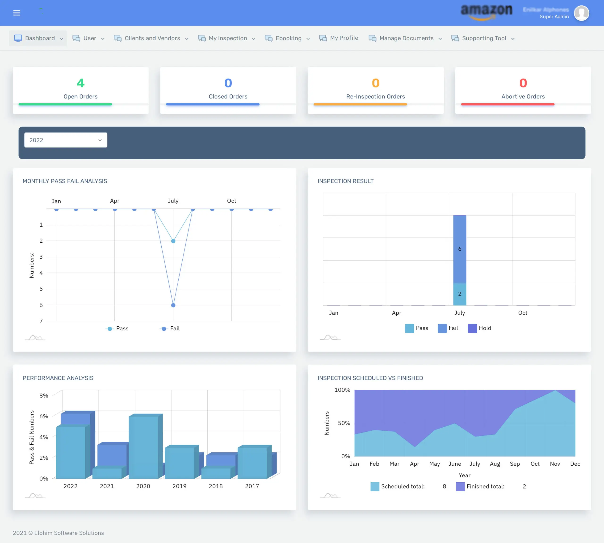
This third-party Inspection Management Software simplifies all your inspection tasks, including order bookings, managing multiple clients and vendors, scheduling inspection dates, uploading inspection reports, client approvals, and tracking orders.
Client Management and Bookings History
In Client Management, we can assign multiple client-side users as client representatives (buyers) to handle bookings on behalf of the client. Clients have the option to book inspection orders with various vendors. Additionally, clients can designate individual third-party inspection coordinators to manage different client accounts separately.
Booking History: Options to edit or cancel bookings are available here. Each booking order generates a unique reference number based on the client’s name and booking date, making it easier to remember in the future.
Inspection Scheduling
Schedule & Acknowledge: After each new booking, the client coordinator arranges the inspection date and assigns an inspection coordinator. For certain inspections that require multiple report approvals from the client, the coordinator will assign unique report IDs for each report document submission.
Order Tracking
Implement an order tracking feature to monitor the status of each order. Vendors will have the option to upload CAPA (Corrective and Preventive Action) files. When clients check the status, they can review the inspection results from a third-party inspection company as well as the vendor’s CAPA file. Based on this information, clients can make a final decision by selecting one of the following options: Approve, Re-inspect, Reject, or Delete.
- Related Projects









